Our main intention of planning phase is to understand the desired output expected by the client
Implementation is the most important phase of our planning cycle.
Fine tuning phase is just like adding salt and pepper to soup.
The customer support is our major strength of the company.
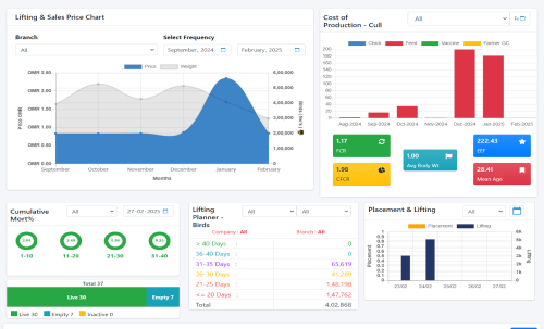
Our advanced Poultry Management Dashboard provides real-time insights into key performance metrics across Broiler, Layer, and Breeder operations. Designed to optimize decision-making, the dashboard integrates critical KPIs, ensuring efficiency and profitability.
The Supervisor Tracking System is designed to monitor and verify farm visits by supervisors using Google Maps and GPS technology. This system ensures transparency, accountability, and efficiency in daily farm operations.
Generates reports on visited farms, entry logs, and location accuracy. Alerts management if a supervisor enters data from an unauthorized location.
We provide seamless WhatsApp, SMS, and Email integration within our poultry management software. This allows you to effortlessly share daily farm entries, mortality records, and sales activities with your team and stakeholders in real-time. Automate reports, enhance communication, and ensure smooth farm operations with instant notifications. Stay updated and make informed decisions anytime, anywhere!
IoT integrations revolutionize poultry management by enabling real-time data capture and automation. Bluetooth scales and weighing bridges eliminate manual errors by directly recording bird and truck weights. Camera integration enhances security and compliance through automated monitoring. Feed silo integration ensures accurate stock tracking, optimizing inventory and reducing wastage. These smart solutions drive efficiency, accuracy, and data-driven decision-making in poultry operations.
2500 +
Completed Project
600 +
Happy Clients
5000 +
Active ERP Users
5 Cr+
Supporting Birds
C.R.B. RAO
CHAIRMAN
Kalyan B Chigurupati
MD & CEO
Mamatha Chigurupati
Co-Founder
Gone are the days when people would stand outside....
Read moreBe it Asia, America, Africa or rest of the world, poultry farmers & poultry....
Read more